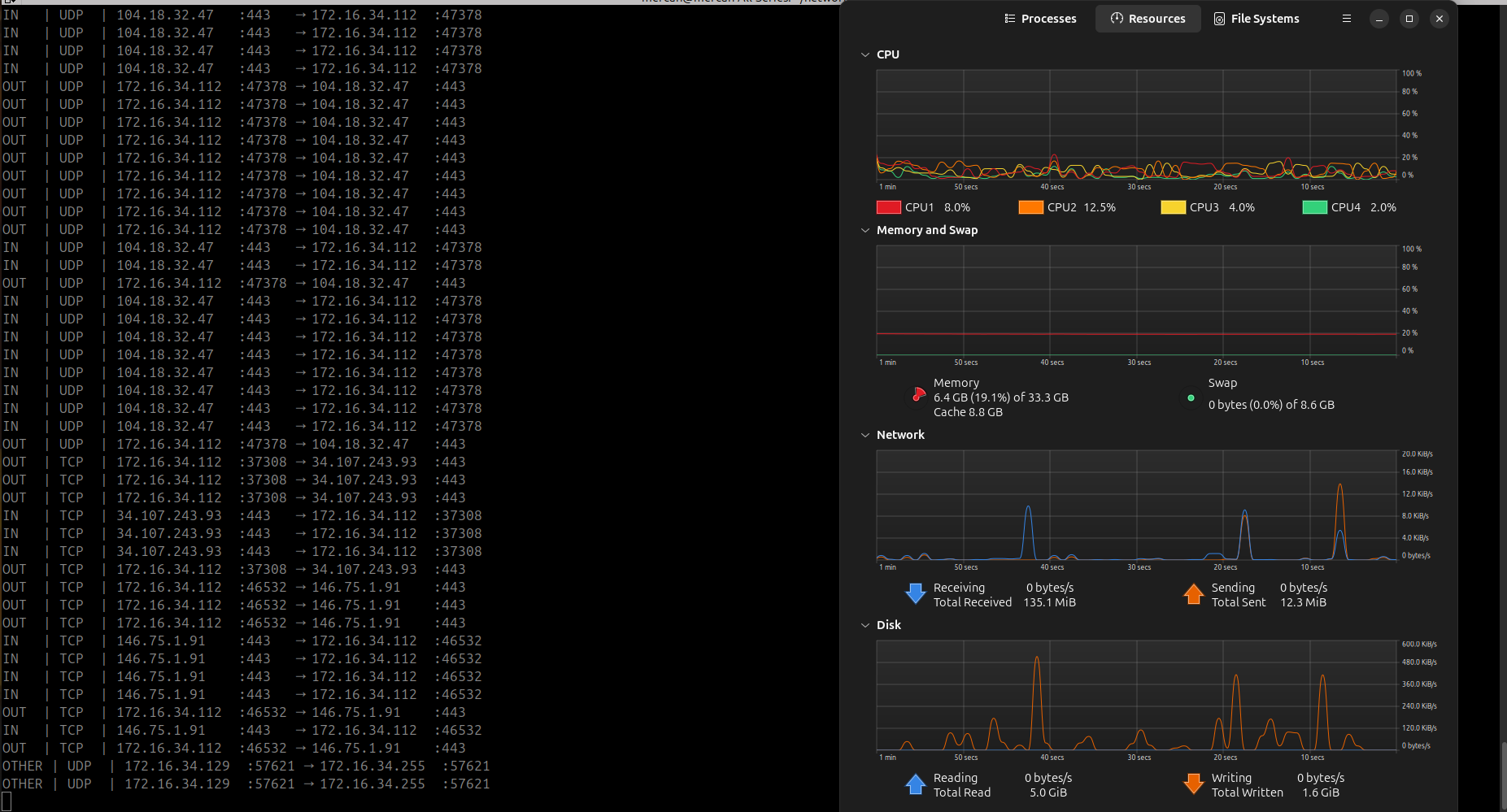
Network Monitor with sniff&scapy
I wrote a network monitor that can queries port protocol and only when its UDP or TCP code can show port number . Also code checks IP addresses in each packet. If the source IP is my computer, it is outgoing (OUT). If the destination IP is my computer, it is incoming (IN). If neither, it is OTHER
--THE CODE AND OUTPUT ->>
- As we can see ,the tool give us the going , coming ip's and query the port protocol if its TCP , UDP give us to port number ,if its other return other and nothing.
- Mybe i might turn this code to website, aint wrote some filtering for now ,if its projct get bigeer, for sure i will wrote.
--CPU USSAGE TEST --> I have test it for 2 pc (i5 and i7)
İ 7 WHAT ?
I now his is shouldent be that much , its becouse the monitor that connected the pc , its huge . So CPU cant reach it :/

i 5
Okey this is what has to be normally its can be reach %40 but stabilizied %20....



No comments to display
No comments to display